E ra dukungan resmi Windows 10 oleh Microsoft akan segera berakhir, memicu banyak pengguna untuk mencari alternatif sistem operasi yang stabil, aman, dan efisien. Bagi sebagian besar, Windows telah menjadi standar, namun bagi para penggemar performa dan kustomisasi, Linux selalu menawarkan janji akan kebebasan dan efisiensi. Setelah bertahun-tahun setia dengan Windows, dan sempat mencoba berbagai distro Linux seperti Ubuntu, pengalaman beralih kembali ke Elementary OS 8 membuktikan bahwa ada kehidupan yang lebih ringan dan elegan di luar ekosistem Windows, terutama untuk perangkat keras yang mulai menua.
Artikel ini akan membagikan perjalanan komprehensif migrasi dari Windows 10 Pro ke Elementary OS 8 pada laptop Asus K401UQK yang telah menemani saya sejak tahun 2017. Dengan spesifikasi yang kini dapat dianggap ‘kentang’—Intel Core i5 7200U, kombinasi SSD, dan RAM 20 GB—laptop ini menjadi kanvas ideal untuk menguji seberapa jauh Elementary OS 8 dapat menghidupkan kembali performa tanpa mengorbankan estetika atau fungsionalitas. Anda akan menemukan panduan mendalam tentang proses instalasi, penyesuaian desktop, rekomendasi aplikasi esensial, hingga analisis pengalaman penggunaan sehari-hari, termasuk tips untuk mengatasi kendala umum.
Fokus utama panduan ini adalah memberikan insight berbasis pengalaman langsung, menjelaskan mengapa Elementary OS 8 menjadi pilihan menarik, terutama bagi Anda yang mencari desktop environment yang minimalis namun bertenaga. Kami akan membahas setiap detail, mulai dari persiapan media instalasi hingga optimasi performa dan manajemen aplikasi. Tujuannya adalah membantu Anda memahami setiap langkah dan keputusan di balik migrasi ini, sehingga Anda dapat melakukan transisi serupa dengan percaya diri dan hasil yang optimal.
Migrasi ke ElementaryOS 8: Mengapa Beralih dari Windows 10?
Keputusan untuk melakukan migrasi ke Elementary OS 8 dari Windows 10 Pro pada laptop Asus K401UQK saya didasari oleh beberapa pertimbangan krusial. Sejak digunakan pada tahun 2017, laptop ini telah melalui berbagai fase sistem operasi, dari Windows 10 Pro, Enterprise, hingga dual-boot dengan Ubuntu. Namun, berakhirnya dukungan resmi untuk Windows 10 pada akhir 2025 menjadi pemicu utama untuk mencari solusi jangka panjang yang lebih stabil dan aman. Selain itu, performa Windows 10 pada hardware yang menua, meskipun masih memadai, tidak lagi seoptimal yang saya harapkan untuk kebutuhan produktivitas sehari-hari yang semakin tinggi.
Elementary OS 8 menonjol sebagai pilihan yang sangat menarik. Salah satu daya tarik utamanya adalah Desktop Environment Pantheon yang elegan, bersih, dan minimalis. Tampilannya yang profesional dan intuitif memberikan pengalaman pengguna yang menyenangkan tanpa banyak distraksi. Selain estetika, performa adalah faktor penentu. Elementary OS 8, dengan Pantheon yang lebih ringan dibandingkan GNOME pada Ubuntu, menawarkan responsivitas yang superior dan konsumsi sumber daya yang lebih rendah, menjadikannya ideal untuk menghidupkan kembali laptop lawas. Transisi ini bukan hanya tentang mencari pengganti, melainkan tentang menemukan peningkatan signifikan dalam efisiensi dan pengalaman pengguna secara keseluruhan.
Persiapan dan Proses Instalasi Elementary OS 8
Proses instalasi Elementary OS 8 pada Asus K401UQK dilakukan dengan metode clean install, sepenuhnya meninggalkan Windows 10. Persiapan yang matang adalah kunci untuk memastikan proses berjalan lancar. Langkah pertama adalah mengunduh file ISO resmi dari situs Elementary OS. Setelah file ISO didapatkan, saya menggunakan Rufus, sebuah utilitas terkemuka, untuk membuat media instalasi bootable pada USB drive. Rufus dikenal karena keandalannya dalam menciptakan media instalasi yang kompatibel dengan berbagai sistem.
Dalam tahap instalasi, pengaturan partisi SSD menjadi sangat penting. Saya memilih untuk menginstal Elementary OS 8 langsung ke Mini SSD Kingspec. Partisi utama untuk sistem atau /root diformat dengan sistem berkas ext4, yang merupakan pilihan standar dan direkomendasikan untuk Linux karena stabilitas dan performanya. Untuk partisi /boot/efi, saya menggunakan format fat32, yang esensial untuk sistem berbasis UEFI. Sementara itu, untuk partisi swap, saya mengalokasikannya sebesar 24 GB pada SSD Midasforce 128 GB. Ukuran swap ini cukup untuk mendukung hibernasi dan menjaga stabilitas sistem saat beban kerja tinggi, dengan sisa ruang SSD dialokasikan untuk penyimpanan data pribadi.

Dengan konfigurasi ini, sistem bootloader akan sepenuhnya mengenali Elementary OS 8 sebagai satu-satunya sistem operasi, tanpa adanya dual-boot. Ini menyederhanakan proses boot dan memastikan performa maksimal tanpa interferensi dari sistem operasi lain. Memilih untuk menghapus Windows 10 sepenuhnya juga memastikan bahwa tidak ada sisa file atau konfigurasi lama yang dapat menyebabkan konflik atau membebani sistem baru.

Kustomisasi Desktop Pantheon yang Minimalis
Setelah instalasi Elementary OS 8 selesai, salah satu hal yang paling saya nikmati adalah kesederhanaan Desktop Environment Pantheon. Berbeda dengan eksplorasi dan modifikasi brutal yang sering saya lakukan pada GNOME di Ubuntu, kali ini saya memutuskan untuk mempertahankan tampilan default Pantheon sebanyak mungkin. Desainnya yang bersih dan minimalis sudah sangat estetis dan fungsional, mencerminkan filosofi “pengalaman yang elegan dan tanpa hambatan”. Meskipun demikian, beberapa penyesuaian dilakukan untuk menyesuaikan dengan alur kerja dan preferensi pribadi saya, tanpa mengorbankan integritas desain asli.
Beberapa perubahan kecil namun signifikan yang saya lakukan meliputi aktivasi fitur double-click untuk membuka file, yang merupakan kebiasaan lama dari Windows dan Ubuntu. Selain itu, pengaturan dock diubah agar berfungsi dalam mode auto-hide ketika ada jendela aplikasi yang tumpang tindih. Ini membantu memaksimalkan ruang layar yang tersedia, terutama pada laptop dengan ukuran layar yang terbatas. Kontrol jendela juga disesuaikan agar lebih mirip dengan tata letak Windows, sebuah penyesuaian yang difasilitasi oleh aplikasi Pantheon Tweaks yang sangat berguna. Tema visual dibiarkan default karena sudah sangat menarik dan konsisten dengan desain keseluruhan sistem.

Untuk pengguna multi-monitor, Elementary OS 8 juga menawarkan fleksibilitas. Saya mengatur monitor kedua dalam posisi potret, yang sangat membantu untuk tugas-tugas seperti coding atau membaca dokumen panjang. Penyesuaian ini dilakukan dengan mudah melalui pengaturan sistem. Semua perubahan ini dilakukan dengan tujuan menjaga performa tetap optimal dan mempertahankan nuansa original Pantheon yang saya sukai, tanpa menambahkan modifikasi yang tidak perlu dan berpotensi membebani sistem.

Aplikasi Esensial untuk Produktivitas dan Hiburan di Elementary OS 8
Salah satu kekhawatiran umum saat melakukan migrasi ke sistem operasi baru adalah ketersediaan dan kompatibilitas aplikasi. Namun, di Elementary OS 8, sebagian besar aplikasi yang saya gunakan di Ubuntu dapat diinstal dan berfungsi dengan baik. Untuk kebutuhan browsing, saya menggunakan kombinasi Google Chrome, Firefox, dan Zen sebagai browser utama, memastikan fleksibilitas dan kompatibilitas web yang luas. Bagi pengembang, Sublime Text tetap menjadi editor kode pilihan saya, meskipun Elementary OS juga menyediakan aplikasi Code bawaan yang cukup mumpuni. Aplikasi Anytype digunakan untuk kebutuhan pencatatan dan manajemen informasi, sementara WindTerm menggantikan MobaXterm sebagai terminal client yang andal.
Manajemen email ditangani oleh Thunderbird, sebuah klien email yang kaya fitur dan terbukti efisien. Untuk hiburan, VLC menjadi pilihan utama untuk pemutaran video karena dukungannya yang luas terhadap berbagai format, dan Spotify untuk kebutuhan musik. Dalam hal suite perkantoran, saya awalnya menggunakan WPS Office, namun kendala crash di Elementary OS 8 membuat saya beralih ke LibreOffice 25.8. Transisi ini ternyata sangat mulus; LibreOffice menawarkan fungsionalitas yang setara dan antarmuka yang mudah disesuaikan, membuktikan dirinya sebagai alternatif yang sangat baik.

Keamanan dan manajemen kata sandi adalah prioritas. Selain Bitwarden yang terintegrasi di browser, saya juga menggunakan KeePassX sebagai manajer kata sandi desktop lokal. KeePassX menyimpan database kata sandi dalam format .kdbx secara manual, tidak bergantung pada cloud, dan dapat diakses dengan cepat melalui kombinasi tombol Windows + P. Ini memberikan kontrol penuh atas data dan enkripsi kata sandi, cocok bagi pengguna yang mengutamakan privasi dan keamanan offline.

Metode Instalasi Aplikasi: AppCenter, Flatpak, dan .deb
Elementary OS 8 menawarkan beberapa metode yang efisien untuk menginstal aplikasi, memberikan fleksibilitas bagi pengguna dengan berbagai preferensi. Sumber utama untuk menemukan dan menginstal aplikasi adalah AppCenter, toko aplikasi bawaan Elementary OS. AppCenter didesain dengan antarmuka yang bersih dan intuitif, mirip dengan toko aplikasi modern lainnya, memudahkan pengguna untuk menjelajahi dan menginstal berbagai perangkat lunak yang dikurasi khusus untuk Elementary OS.
Selain AppCenter, Elementary OS 8 secara default memiliki dukungan penuh untuk Flatpak, sebuah sistem distribusi aplikasi universal untuk Linux. Ini berarti pengguna dapat dengan mudah menginstal aplikasi dari Flathub, repositori Flatpak terbesar. Flatpak menawarkan keuntungan isolasi aplikasi dari sistem operasi utama, meningkatkan keamanan dan konsistensi. Untuk menginstal aplikasi Flatpak, Anda hanya perlu menambahkan repositori Flathub dan mulai mengunduh aplikasi yang diinginkan.

Bagi mereka yang lebih suka metode instalasi tradisional melalui repository atau paket .deb, Elementary OS juga mengakomodasinya. Saya pribadi lebih suka menginstal aplikasi melalui repository karena stabilitas dan kemudahan pembaruan. Namun, jika diperlukan untuk menginstal paket .deb secara manual, Elementary OS menyediakan aplikasi Eddy. Eddy berfungsi serupa dengan Gdebi yang biasa saya gunakan di Ubuntu, menyederhanakan proses instalasi paket .deb dengan menyelesaikan dependensi yang diperlukan.

Dengan berbagai opsi ini, pengguna Elementary OS 8 jarang akan kesulitan menemukan atau menginstal aplikasi yang mereka butuhkan. Fleksibilitas ini memastikan bahwa baik pengguna baru maupun veteran Linux dapat dengan mudah menyesuaikan sistem mereka dengan kebutuhan spesifik.
Analisis Pengalaman Penggunaan Sehari-hari
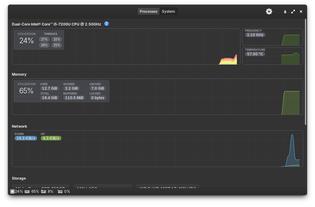
Setelah hampir dua minggu menggunakan Elementary OS 8 secara penuh, saya dapat menyimpulkan bahwa pengalaman ini sangat positif. Meskipun ada beberapa hal yang memerlukan penyesuaian karena kebiasaan lama dari Ubuntu dan Windows, secara keseluruhan, sistem ini berjalan lancar dan stabil. Performa laptop Asus K401UQK terasa jauh lebih ringan dan responsif dibandingkan saat menggunakan Windows 10 atau bahkan Ubuntu 24.04 sebelumnya. Ini adalah bukti nyata bahwa Desktop Environment Pantheon yang minimalis dan optimasi di Elementary OS 8 sangat efektif dalam memaksimalkan potensi hardware.
Salah satu kendala kecil yang saya temui, dan ini memang batasan dari Pantheon itu sendiri, adalah perilaku workspace di monitor kedua yang tidak ikut berubah saat saya berpindah workspace di monitor utama. Ini sedikit mengganggu alur kerja saya yang terbiasa dengan sinkronisasi workspace di semua monitor. Selain itu, fitur Clipboard History yang sangat saya andalkan di Elementary OS 7 tidak tersedia secara default di versi 8 ini. Untuk mengatasi ini, saya menginstal aplikasi pihak ketiga bernama Serigy dan mengaturnya agar dapat diakses dengan kombinasi tombol Win + C dan Win + V, mengembalikan fungsionalitas penting tersebut.

Terlepas dari dua poin tersebut, tidak ada error serius atau kendala berarti yang saya hadapi. Performa sistem tetap maksimal. Bahkan saat membuka banyak tab di Google Chrome dan Firefox secara bersamaan, bersama dengan aplikasi lain seperti WindTerm, penggunaan RAM tetap sangat efisien. Jika di Ubuntu kondisi serupa bisa memakan ekstra 2 GB RAM, di Elementary OS 8 konsumsinya benar-benar minimalis, menunjukkan optimasi resource yang luar biasa. Ini sangat penting bagi laptop dengan spesifikasi menengah seperti Asus K401UQK.

Selain efisiensi RAM, pengalaman menggunakan trackpad di Elementary OS 8 juga jauh lebih mulus. Gestur dua jari untuk scroll dan tiga jari untuk mengatur jendela terasa lebih responsif dan akurat dibandingkan di Ubuntu atau bahkan Windows 10. Sentuhan halus pada gestur ini meningkatkan kenyamanan penggunaan laptop secara signifikan. Secara keseluruhan, Elementary OS 8 berhasil memberikan pengalaman desktop yang sangat menyenangkan, menggabungkan estetika, performa, dan fungsionalitas.
Mengapa Elementary OS 8 Cocok untuk Laptop Lawas Anda?
Bagi Anda yang memiliki laptop lawas, seperti Asus K401UQK yang saya gunakan, Elementary OS 8 bisa menjadi pilihan yang sangat menarik untuk memberikan kehidupan baru pada perangkat Anda. Alasan utamanya terletak pada kombinasi unik antara desain yang modern dan performa yang ringan. Desktop Environment Pantheon dirancang untuk efisiensi dan estetika, tidak membebani sumber daya sistem seperti beberapa desktop environment lainnya, sehingga sangat cocok untuk hardware dengan spesifikasi terbatas.
Dengan berakhirnya dukungan Windows 10, kebutuhan akan sistem operasi alternatif yang aman dan terus diperbarui menjadi semakin mendesak. Elementary OS 8 tidak hanya menawarkan keamanan yang solid dari ekosistem Linux, tetapi juga pengalaman pengguna yang konsisten dan dukungan aplikasi yang luas melalui AppCenter dan Flatpak. Anda tidak perlu mengorbankan fungsionalitas dasar atau produktivitas saat beralih. Sebaliknya, Anda akan mendapatkan sistem yang lebih responsif, waktu boot yang lebih cepat, dan pengalaman multitasking yang lebih mulus.
Selain itu, komunitas Elementary OS yang aktif dan dokumentasi yang memadai memudahkan pengguna untuk menemukan bantuan dan solusi jika menghadapi kendala. Jika Anda menyukai tampilan yang minimalis dan siap untuk sedikit bereksperimen dengan penyesuaian, Elementary OS 8 menawarkan pengalaman desktop yang memuaskan dan fungsional. Ini adalah investasi waktu yang berharga untuk mendapatkan kembali performa optimal dari laptop kesayangan Anda, menjadikannya relevan dan produktif untuk tahun-tahun mendatang.
Pertanyaan yang Sering Diajukan (FAQ)
Elementary OS 8 menawarkan kombinasi unik antara estetika visual yang bersih (Desktop Environment Pantheon) dan performa yang sangat ringan, menjadikannya ideal untuk laptop dengan spesifikasi menengah ke bawah. Dibandingkan dengan Windows 10, Elementary OS 8 memberikan responsivitas sistem yang lebih baik dan konsumsi sumber daya yang lebih rendah, sementara tetap menyediakan ekosistem aplikasi yang solid melalui AppCenter dan dukungan Flatpak. Hal ini memperpanjang umur produktif laptop lawas Anda.
Tantangan umum saat migrasi meliputi penyesuaian dengan antarmuka baru, konfigurasi partisi disk yang benar, serta pencarian alternatif aplikasi Windows favorit Anda. Untuk mengatasinya, pastikan Anda mencadangkan semua data penting sebelum instalasi. Pelajari panduan partisi yang tepat (ext4 untuk root, fat32 untuk EFI, dan alokasi swap yang cukup). Untuk aplikasi, manfaatkan AppCenter dan Flathub untuk menemukan pengganti yang sesuai, atau instal paket .deb dengan alat seperti Eddy. Bersiaplah untuk sedikit adaptasi dengan fitur-fitur baru atau berbeda seperti manajemen workspace.
Ya, Elementary OS 8 sangat cocok untuk laptop lawas. Filosofi desainnya yang minimalis dan Desktop Environment Pantheon yang ringan memastikan sistem tidak membebani CPU atau RAM secara berlebihan. Sebagai contoh, pada laptop Asus K401UQK dengan Intel Core i5 generasi ke-7 dan RAM 20 GB, penggunaan RAM tetap efisien bahkan saat membuka banyak aplikasi, jauh lebih rendah dibandingkan Ubuntu atau Windows 10. Ini menghasilkan waktu boot yang lebih cepat, responsivitas aplikasi yang lebih baik, dan pengalaman multitasking yang lebih mulus, memberikan kehidupan baru pada hardware Anda.
Kesimpulan
Perjalanan migrasi dari Windows 10 ke Elementary OS 8 pada laptop Asus K401UQK ini membuktikan bahwa ada alternatif yang sangat kompeten dan efisien untuk memperpanjang usia serta meningkatkan performa perangkat keras yang menua. Dengan desain Pantheon yang minimalis dan optimasi sistem yang superior, Elementary OS 8 berhasil menghidupkan kembali laptop saya, menawarkan responsivitas dan stabilitas yang lebih baik. Meskipun ada beberapa penyesuaian kecil yang diperlukan, seperti solusi untuk clipboard history, manfaat keseluruhan dari sisi performa, estetika, dan ekosistem aplikasi yang solid jauh melampaui kendala tersebut.
Bagi Anda yang sedang mencari pengganti Windows 10 menjelang akhir masa dukungannya, atau sekadar ingin merasakan pengalaman komputasi yang lebih ringan dan elegan, Elementary OS 8 adalah pilihan yang patut dipertimbangkan. Distro ini sangat ideal untuk laptop lawas, memberikan keseimbangan sempurna antara fungsionalitas modern dan efisiensi sumber daya. Jangan biarkan laptop Anda tertinggal; beranikan diri untuk mencoba sesuatu yang baru dan rasakan sendiri perbedaannya. Apakah Anda juga pengguna Elementary OS 8? Bagikan pengalaman atau rekomendasi distro Linux andalan Anda di kolom komentar!
